
新聞資訊
海量資訊實時呈現
Kimi K2 + SunwayLink,讓智能倍增釋放
2025-07-18
一、Kimi K2,國產LLM又迎來一個“Deepseek”時刻
7月11日晚,月之暗面(Moonshot AI)推出最新旗艦模型 Kimi K2,開源、免費可商用這是Kimi首次開源基礎模型,其市場反響強烈,其也被網友稱作又一個“DeepSeek 時刻”。
Kimi K2是一個萬億(1T)參數規模的混合專家(MoE)模型,激活參數為320億。其核心能力發生了清晰的轉向,在延續Kimi此前的標簽“長文本(128K)”的特性下,為智能體任務做了專門優化,天生為智能體構建而設計。
二、SunwayLink 讓K2的能力倍增釋放
隨著Kimi K2的發布,三維天地技術團隊迅速響應,短時間內完成SunwayLink對該模型的全面適配,為開發者提供更強大的AI能力支持。
1. SunwayLink如何強強聯合K2
① Agent 增強
K2原生支持并行工具調用,聯網搜索,結合SunwayLink的多工具編排和工作流引擎,K2的Agent能力可進一步擴展,適用于復雜業務場景。
K2的JSON Mode確保結構化輸出,完美適配企業級API交互需求。SunwayLink的企業應用集成能力得到進一步提升。
② 長上下文優化
128K上下文窗口結合SunwayLink的動態記憶管理,可處理超長合同、技術文檔分析等場景。
2. 智能體能力提升效果
1000+頁的標書、合同、技術文檔一次性讀取分析,解決了之前分塊處理上下文信息丟失問題,以及長文本輸出截斷問題。
原生聯網檢索工具,高效解決了手動搭建檢索組件、手動拆分理解問題、手動調用檢索以及總結答案的繁瑣流程。K2讓深度搜索完全自動化透明化,提升了開發效率。此外,原生的聯網檢索能夠保證模型能就事論事地利用搜索到的內容進行回答,而非依賴模型內部固化的知識。
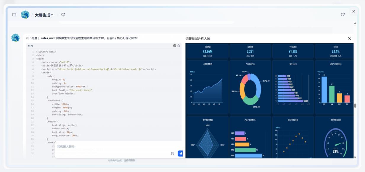
3. 應用案例(數據分析大屏智能體)
應用于數據分析大屏智能體,可根據用戶問題,調用數據計算分析工具,代碼生成工具,精準生成完整的數據大屏應用,大幅提升開發效率,使數據可視化開發更智能高效。
應用過程:
完整輸出效果:
接入K2后的智能體能力增強體現點
1. 頁面代碼生成,其他模型偶爾都會生成截斷而無法運行,或者可視化效果不盡如人意。而K2模型一次即可生成,成功率100%,且圖形動態、可交互,這源于它強大的編碼能力和調試測試用例,迭代優化了代碼agent的能力。
2. 計算能力,其他模型偶爾會出現計算錯誤,SunwayLink結合K2模型能夠自主規劃步驟(數據加載、篩選、統計方法選擇、計算代碼生成執行等),遇到工具庫缺失時動態切換,最終生成包含統計特征結果集,調用可視化agent,生成報告。
三、未來展望
三維天地將持續跟進國產AI大模型生態建設進程,與 Kimi、DeepSeek、Qwen等頂尖團隊合作,推動AI+SunwayLink智能體在行業場景應用的深度落地。
供應鏈與云服務
關注我們
Copyright ? 2022 北京三維天地科技股份有限公司,All rights reserved. 京ICP備10208408號-2 京公網安備 11010602103901號